
一、NL型泥漿泵產品概述:
NL型泥漿泵系單級液下泵沿用國內先進的工藝技術研發生產,主要部件有蝸殼、葉輪、泵座、泵殼、支撐筒、電機座、電動機等組成。蝸殼、泵座、電機座、葉輪螺母是生鐵鑄造、耐腐性、耐腐蝕性較好,加工工藝方便。葉輪為三片單園弦彎葉,選用半封閉葉輪,并采用可鍛鑄鐵、所以強度高,耐腐蝕;加工方便,通過性好,效率高。為了減輕重量和減少車削量、泵軸是優質碳素鋼冷拉園鋼制造。座中裝有四只骨架油封和軸套,防止軸磨損,延長軸的使用壽命。污水泥漿泵可垂直或傾斜使用,占地面積小,蝸殼需埋在工作介質中工作,容易啟動,不需弓I水,旋轉方向應從電機尾部看是順時針方向工作。總機長度備有各種規格,以便使用單位根據用途因地制宜地選用。
二、NL型泥漿泵主要用途:
1、NL型污水泥漿泵多用液下泵系單級液下泵,使用于礦山,造紙、印染、環保、石墨、云母、黃金、陶瓷、煉油、石油、化工、農場、鹽場、碘場、染化、釀酒、食品、化肥、焦化、選廠、建筑、大理石廠、金礦、泥漿、流沙、泥塘、污塘、污濁液送吸濃稠液、裝料及懸浮物質的污水作業,也可作礦排水及含有泥塊的流體。
2、若與高壓水泵,水槍配合,組成水力機械化土方工程機組,就可用作于土地平整,河道與池塘的疏浚、鑿開等小型水利工程的挖方與輸方,以及城市的防空工程,地下工程。
3、養魚用作帶水清塘、魚池增氧等。
4、在農村主要用作河泥,糞便,河水,漿飼料的吸送澆灑,代替肩挑人擔,并作排澇,抗旱之用,亦可進行車濱頭上河泥等積肥生產還可作農村簡易流動消防水泵。
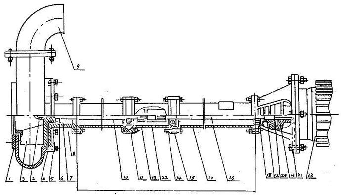
三、NL型泥漿泵型號意義:

四、NL型泥漿泵使用須知:
1、本泵使用電源必須是三相四線制,若無接地線,必須加裝,以防漏電。工作時,須在就近裝有與電機相符的電路熔斷器和幵關,以防葉輪雜物卡死時燒壞電機。
2、本泵使用時可不必安裝任何基礎裝置即能運轉,只要斜靠牢固即可,必要時用繩索系牢以防意外。起動后必須檢查電機旋轉方向,不得反轉超過一分鐘。
3、當被吸送的液體中含有較多的雜草、鐵絲、木條、磚塊等雜物時,必須事先盡量清除掉、并可采取加放鐵絲籃等方法,防止雜物吸入泵內造成葉輪打壞,卡死和管道阻塞等事故。
4、泵體在吸泥及其他污濁物后應給予短期吸水,以便沖洗泵體及管道內部。
5、在露天工作時,電機應裝護罩,以防雨水等浸入電機。
6、在河底,池底吸泥宜吊掛在三腳架上,并可擱在浮筒或船上移動作業,在進行土方工程作業時,高壓水沖碎的土塊直徑不得大于吸入口三分之一。
7、本泵規定的轉速是泵的最高轉速,不得任意提高;減低轉速使用不限,但功效顯著降低。
8、本泵在吸送厚泥,濃稠液體或高揚程,長距離輸送泥漿時,負荷降低,但不能用改變結構的方法來增大負荷。
9、一般運轉1250小時左右,進行泵的定期保養,拆卸泵座查看軸承,和泵的密封情況,清洗并更換黃油,必要時更換油封,軸套和其他零件。保養及更換零件的注意事項請見安裝。〈采用機械密封運泵轉3500小時左右進行定期保養)。
10、當長期停止使用時,應將蝸殼拆幵,擦干零件并在相對運動接合表面涂以簿油,存放在干燥地方以備以后使用。
NL型泥漿泵選型參數表:
型 號 | 轉速n r/min | 流量Q m3/h | 揚程H m | 效率n % | 電機功率 KW |
NL50-8 NL50A-8 | 1450 | 20-30 | 8-9 | 42 | 1.5 |
NL50-12 NL50A-12 | 1450 | 25-38 | 12-14 | 41 | 3 |
NL76-9 NL76A-9 | 1450 | 50-70 | 9-10 | 42 | 3 |
NL65-16 NL65A-16 | 1450 | 50-60 | 15-18 | 42 | 5.5 |
NL80-12 NL80A-12 | 1450 | 80-120 | 11-13 | 56 | 7.5 |
NL100-16 NL100A-16 | 1450 | 80-100 | 15-17 | 61 | 15 |
NL150-12 NL150A-12 | 1450 | 100-150 | 11-13 | 66 | 18.5 |
NL150-16 NL150-16 | 1450 | 120-180 | 15-20 | 68 | 22 |

序號 | 型式/另件名稱 | NL,NLF,NW | ||
編號 | 數量 | 備注 | ||
1 | 網罩 | 1 | 1 |
|
2 | 葉輪螺母 | 2 | 1 |
|
3 | 葉輪 | 3 | 1 |
|
4 | 泵殼 | 4 | 1 |
|
5 | 泵座 | 5 | 1 |
|
6 | 0型圈 | 6 | 1 | 改進型用機械密封 |
7 | 油封 | 7 | 4 | 改進型用機械密封 |
8 | 軸套 | 8 | 1 | 改進型用機械密封 |
9 | 出水彎頭 | 9 | 1 |
|
10 | 泵軸 | 10 | 1 |
|
11 | 軸承 | 11 | 2 |
|
12 | 從動聯軸器 | 12 | 1 |
|
13 | 主動聯軸器 | 13 | 1 |
|
14 | 聯接筒 | 14 | 1 |
|
15 | 軸承座 | 15 | 2 |
|
16 | 聯接軸 | 16 | 1 |
|
17 | 支撐筒 | 17 | 2 |
|
18 | 軸承蓋 | 18 | 1 |
|
19 | 從動聯軸器 | 19 | 1 |
|
20 | 電機座 | 20 | 1 |
|
21 | 電機座C | 21 | 1 | 帶固定板用 |
22 | 主動聯軸器 | 22 | 1 |
|
23 | 電動機 | 23 | 1 |
|
24 | 彈性塊 | 24 | 1 | |
型 號長 度 | NL150-12 NL150A-12 NL150-16 NL150A-16 | NL50-8 NL50A-8 NL50-12 NL50A-12 NL76-9 NL76A-9 | NL65-16 NL165A-16 NL80-12 NL80A-12 | NL100-16 NL100A-16 |
泵 長 度 L (毫米)
| 650 | 470 | 710 | 710 |
1300 | 1120 | 1190 | 1190 | |
| 1620 | 1910 | 1940 | |
/ | 2120 | 2410 | 2440 | |
/ | 2620 | 3130 | 3190 | |
/ | 3120 | 3630 | 3690 | |
/ | 3620 | 4350 | 4440 | |
/ | 4120 | 4850 | 4940 | |
/ | 4620 | 5570 | 5690 | |
/ | 5120 | 6070 | 6190 | |
/ | 3620 | / | / |
拆卸安裝
(一〉、拆卸
1、拆卸電鈄或面定板,出水管。
2、拆卸蝸殼和葉輪蝶每,輕擴葉輪背面,拆鍵葉輪。
3、拆凼從動半聯軸器,再拆卸鍵、然后把電機座拆卸,與支撐筒分離。
4、拆卸泵座與支撐筒螺栓,使其分幵。
5、從軸上拆卸軸套與軸承。
(二〉、安裝
1、對所有零件進行檢査是否有缺損,所有紙墊兩面都要涂一層簿黃油,在軸承內加上三分之二黃油。
2、骨架油封必須注滿黃油后放入泵座,再裝上軸承。
3、軸套內裝上0型密封圈后涂上黃油。
4、把承裝在電機座上,放上紙墊,擋油圈,裝上軸與支撐筒用螺釘固定。
5、放上紙墊,裝上軸承、軸套、鍵、泵座和葉輪,旋緊葉輪螺母后用手旋轉葉輪,轉動靈活即可。
6、放上紙墊裝上泵殼,用螺釘固定并裝上濾網。然后再用手拔動葉輪,轉動靈活即可。
7、泵軸上裝上鍵和從動聯軸器,在電機軸上裝上鍵與主動聯軸器,然后將電機與電機座螺栓固定。裝好后要求與主動聯軸器與從動聯軸器之間軸向間隙應為1~1.5毫米。
安裝示意圖


泵固定安裝板尺寸
型號/代號 | L | L1 | L2 | L3 | B | B1 | d | d1 | 4-d2 | 4-R | δ |
NL25-10 | 180 | 120 | 350 | 400 | 280 | 330 | 72 | 40 | 13 | 25 | 6 |
NL50-8 | 255 | 230 | 590 | 650 | 490 | 550 | 215 | 70 | 18 | 30 | 8 |
NL80-9 NL50-12 NL76-9 | 255 | 230 | 590 | 650 | 490 | 550 | 258 | 80 70 70 | 18 | 30 | 10 |
NL65-16 NL80-12 NL50-24 | 255 | 285 | 690 | 750 | 590 | 650 | 175 | 70 110 70 | 18 | 30 | 12 |
NL100-16 NL100A-16 | 380 | 350 | 920 | 1000 | 820 | 900 | 226 | 115 70 | 18 | 40 | 14 |
故障排除表
現象 | 產生原因 | 排除方法 |
不 啟 動 與 運 轉
| 1、饋電線有斷路。 2、電壓太低。 3、兩個半聯軸器間無軸向間隙并卡死。 4、葉輪被雜物卡住。 5、葉輪與蝸殼緊貼。 6、螺帽脫落和平鍵損壞使葉輪打滑。 7、聯軸器平鍵損壞。 | 1、查看熔斷保險絲和接線,并更換之。 2、調高電壓或等電壓升高后再用。 3、調整兩個半聯軸器之間軸向間隙為0.5毫米。 4、排除雜物。 5、重新裝配,分離葉輪和蝸殼。 6、安裝平鍵與螺帽。 7、換裝平鍵。 |
超 負 荷 | 1、泵各部裝配不當,轉動困難,異物卡住。 2、同心度變動,軸承損壞,軸變形。 3、旋向相反。 4、揚程過低,流量過大。 | 1、重新裝配,取出異物。 2、修正零件,調換軸承。 3、變換電機旋向。 4、盡量避免長時間使用。 |
流 里 不 足
| 1、吸口被阻,泥潭糞坑欠深,泵吸不到泥糞。 2、輸泥管被阻。 3、電機轉速低于額定轉速。 4、葉輪打壞。 5、揚程過高,輸送過遠。 6、旅向相反。 7、泄漏較大。
8、葉輪上繞有雜物。 、 9、介質太稠或供應量不路。 | 1、排除吸口阻檔物,移動泵,使蝸殼全部埋入泥漿糞水中。 2、檢査管道,取出阻檔物。 3、提高電機轉速。 4、調換葉輪。 5、減少揚程,縮短輸送距離。 6、改換電機旋向。 7、檢查泄漏原因,并更換引起泄漏的另件。 8、排除雜物。 9、沖稀介質,增大供應量。 |
噪 聲
與 震 動 | 1、葉輪與蝸殼磨擦。 2、軸承已損壞或少油。 3、泵軸與電機不同心,軸彎曲。 4、螺帽有松動。 5、蝸殼中有雜物。 6、工作液中有硬物。 7、吸口有空氣滲入。 8、汲送液體溫度過高。 | 1. 檢查泵的裝配并調整之。 2. 調換軸承或加油。 3. 調同心,校正軸。 4. 擰緊螺帽。 5. 排除雜物。 6. 控制進泵雜物尺度,加密濾網。 7. 深埋蝸殼。 8. 降低液體溫度。 |






